一、该问题的重现步骤是什么?
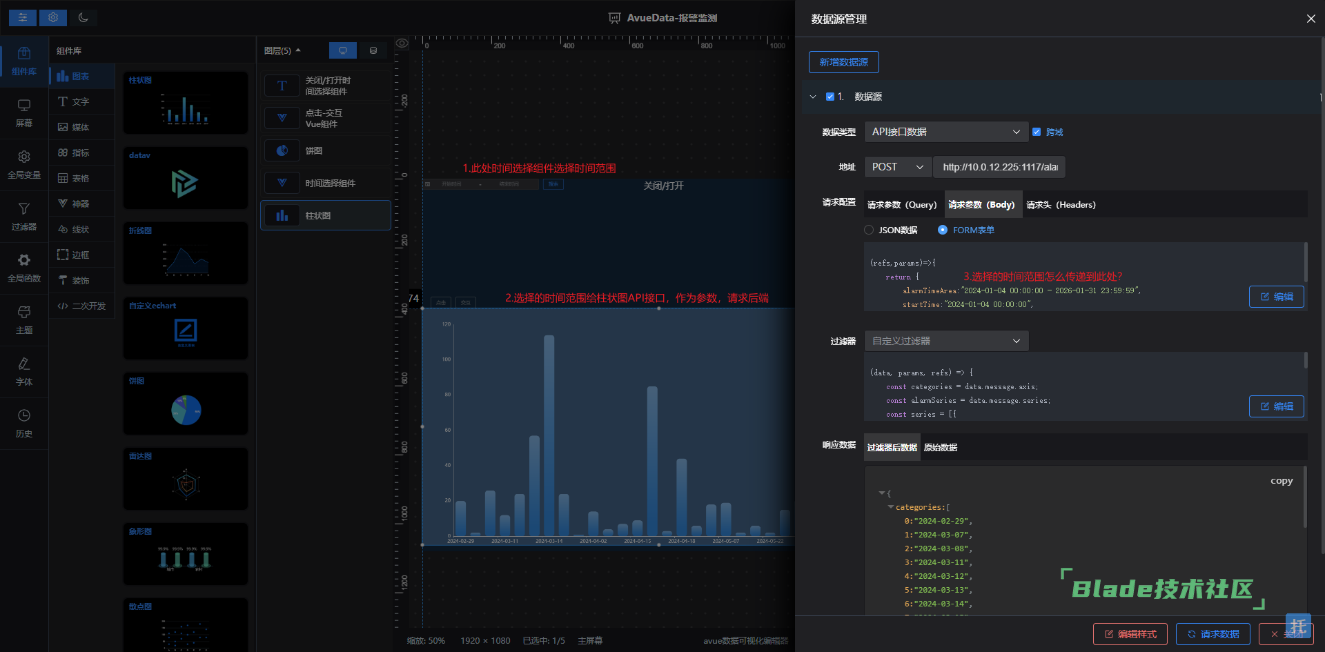
1. 时间组件选择的时间范围,怎么传递给柱状图的API接口,作为请求参数?
2. 我明白通过refs['组件的id'].$refs.main修改另外一个组件的值,但是这个柱状图并不是自定义组件,我不知道里面应该修改哪个值?
3.柱状图的API接口时间范围目前是写死的可以请求,怎么和时间选择动态起来?

二、你期待的结果是什么?实际看到的又是什么?
三、你正在使用的是什么产品,什么版本?在什么操作系统上?
四、请提供详细的错误堆栈信息,这很重要。
五、若有更多详细信息,请在下面提供。
看下这几个视频看看是否有帮助:
https://www.bilibili.com/video/BV1nW4y1w7Jn
https://www.bilibili.com/video/BV19Q4y1w7Mf/
https://www.bilibili.com/video/BV1XN4y1p7Vi/
https://www.bilibili.com/video/BV1Wg4y1U7sh
如果没有用,可以到这里发工单提问:https://git.avuejs.com/avue/avue-data/issues
这种自定义的vue组件,数据源选择什么?我需要的是人为选择时间,这个人为选择时间作为数据源,数据给时间选择器
没看到吗?怎么不回复?有交流群吗?
扫一扫访问 Blade技术社区 移动端